EVGA tiếp tay đào thủ, giúp RTX 3080Ti đào nhanh gấp 21%
Cập nhật: 14-12-2021 05:04:24 | TIN TỨC CÔNG NGHỆ | Lượt xem: 4427
Ô thế game chưa đủ khó à ?
Theo nguồn tin từ trang OwnSnap, mới đây dân đào coin phát hiện ra ngoài cách flash BIOS thì nâng cấp firmware mới cho card của hãng EVGA sẽ cải thiện hashrate khai thác Ethereum cho chiếc card RTX 3080Ti phiên bản LHR (bị Nvidia giới hạn hiệu năng đào tiền ảo).
Bắt nguồn từ một bài đăng của tài khoản @bravo_char trên Reddit, hướng dẫn cách cải thiện hiệu năng RTX 3080Ti. Theo anh ấy thì hầu hết RTX 3080Ti xài BIOS mặc định đều có một mức năng lượng trần (power limit) bị ẩn đi, và nó sẽ được kích hoạt khi VRAM đang chịu tải nhiều – một trong những điều thường hay xuất hiện khi đào coin.
.png)
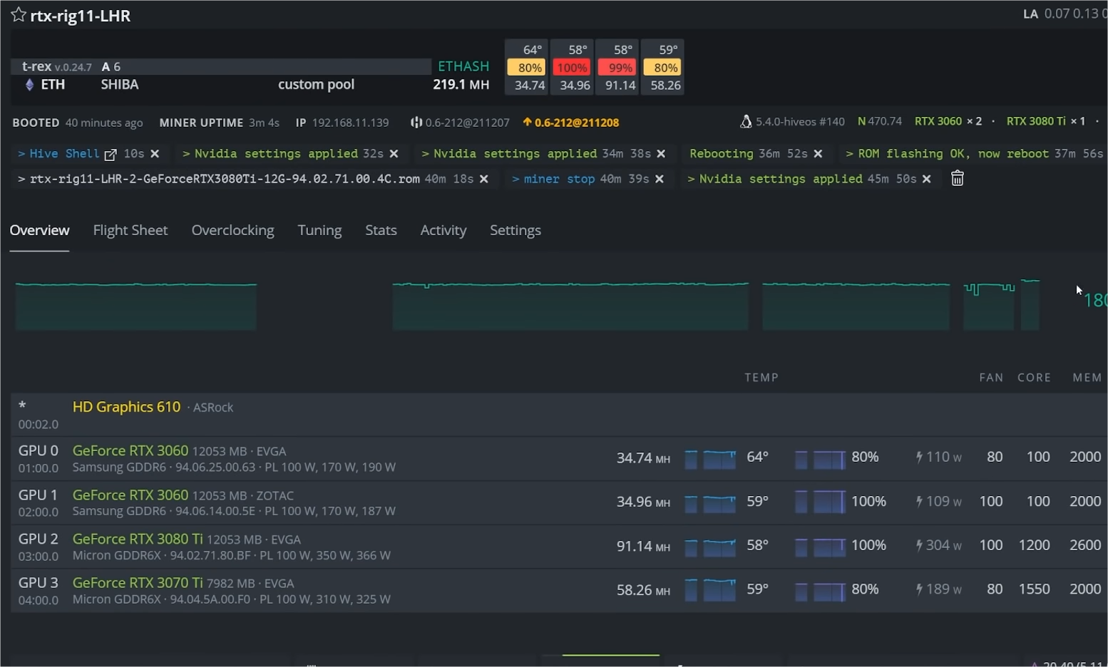
Những ai dùng card EVGA RTX 3080Ti thì có thể nâng cấp firmware thông qua phần mềm EVGA Precision X1 để cải thiện hiệu năng đào coin. @bravo_char cho biết sau khi cập nhật firmware cho mẫu card XC3 của anh ấy thì hash rate đã tăng từ 66MH/s lên thành 80MH/s, tức là tăng đến 21%.
.png)
Những phát hiện ban đầu về giải pháp sử dụng BIOS mới cho vấn đề power limit của RTX 3080Ti đến từ đào thủ kiêm Youtuber CryptoDonkeyMiner, người dễ dàng đạt được hash rate 90HM/s
May mắn là EVGA đã tung ra bản vá lỗi kịp thời, tuy nhiên, các mẫu RTX 3080 Ti khác sẽ không có firmware chính thức để sửa lỗi trên. @bravo_char có nói là bạn có thể tải BIOS EVGA RTX 3080Ti XC3 với firmware đã được cập nhật và cài nó vào những con RTX 3080Ti của hãng khác để cải thiện hiệu năng. Nhưng lưu ý là vì bạn đang cài BIOS của một hãng lên chiếc card của hãng khác rất nguy hiểm. Nhưng liều thì ăn nhiều, Youtuber tên là Red Panda Mining đã cập nhật BIOS của card Inno3D 3080 Ti iChill X3 với BIOS của EVGA XC3, kết quả là hash rate đạt tới 91 MH/s !
Nguồn tham khảo: Ownsnap, Tom's Hardware














